简介:
Email邮箱服务系统源码 支持邮件TG转发
这是一款Email邮箱服务系统,并且支持邮件发送TG转发只需要一个域名,就可以创建多个不同的邮箱,类似各大邮箱平台 QQ邮箱,谷歌邮箱等,本项目使用Cloudflare部署,Resend推送邮件,无需服务器费用,搭建自己的邮箱服务。
功能说明:
低成本使用:无需服务器,部署到 Cloudflare Workers 降低使用成本
响应式设计:响应式布局自动适配PC和大部分手机端浏览器
邮件发送:集成resend发送邮件,支持群发,内嵌图片和附件发送,发送状态查看
管理员功能:可以对用户,邮件进行管理,RABC权限控制对功能及使用资源限制
多号模式:开启后一个用户可以添加多个邮箱,默认一用户一邮箱,类似各大邮箱平台
附件收发:支持收发附件,使用R2对象存储保存和下载文件
邮件推送:接收邮件后可以转发到TG机器人或其他服务商邮箱
开放API:支持使用API批量生成用户,多条件查询邮件
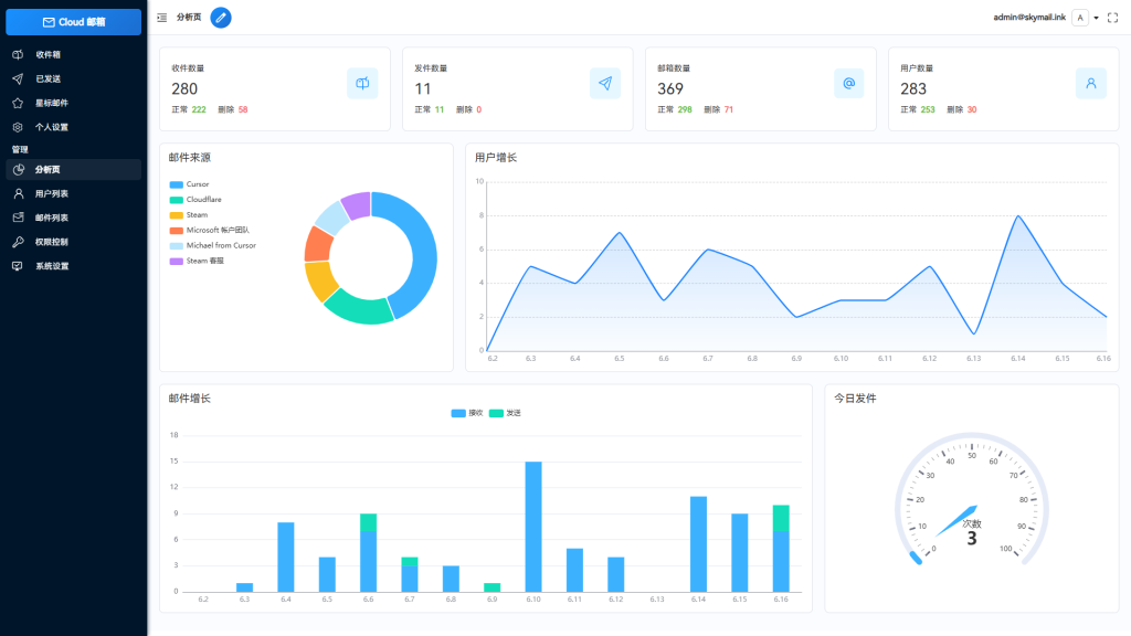
数据可视化:使用echarts对系统数据详情,用户邮件增长可视化显示
星标邮件:标记重要邮件,以便快速查阅
个性化设置:可以自定义网站标题,登录背景,透明度
功能设置:可以对注册,邮件发送,添加等功能关闭和开启,设为私人站点
人机验证:集成Turnstile人机验证,防止人机批量注册
api取件:添加api取件 一个邮件绑定一个链接
图片:
![图片[1]_Email邮箱服务系统源码 支持邮件TG转发_梦三年Ym](https://www.mengsannian.com/wp-content/uploads/2026/04/3-254-1024x576.png)
![图片[2]_Email邮箱服务系统源码 支持邮件TG转发_梦三年Ym](https://www.mengsannian.com/wp-content/uploads/2026/04/4-179-1024x576.png)
![图片[3]_Email邮箱服务系统源码 支持邮件TG转发_梦三年Ym](https://www.mengsannian.com/wp-content/uploads/2026/04/5-120-1024x576.png)
![图片[4]_Email邮箱服务系统源码 支持邮件TG转发_梦三年Ym](https://www.mengsannian.com/wp-content/uploads/2026/04/6-86-1024x576.png)
![图片[5]_Email邮箱服务系统源码 支持邮件TG转发_梦三年Ym](https://www.mengsannian.com/wp-content/uploads/2026/04/7-68-1024x576.png)
![图片[6]_Email邮箱服务系统源码 支持邮件TG转发_梦三年Ym](https://www.mengsannian.com/wp-content/uploads/2026/04/1-580-1024x576.png)
![图片[7]_Email邮箱服务系统源码 支持邮件TG转发_梦三年Ym](https://www.mengsannian.com/wp-content/uploads/2026/04/2-389-1024x576.png)
郑重声明:
一、本教程旨在帮助那些想要自己搭建属于自己的游戏的人或者想和小伙伴一起玩的人学习使用。
二、教程中的所有工具和服务端、客户端都可以在本网站中下载。
三、本站教程、资源仅供单机研究学习使用,下载后请于24小时内删除,或购买正版,请不要用于非法用途。
四、购买前确定能接受本站资源可能会遇到的BUG,如果不能接受请不要购买。
五、截图仅代表你也能看到这个画面,不代表功能完美可用。
六、本站资源虽经过测试,但不保证里面是否包含木马、病毒,请自行查杀,如遇病毒木马皆与本站无任何关系。
七、都是虚拟商品,付费购买后代表你已经获得本资源,不以任何理由退费。
八、本站资源仅作分享,不提供问答服务,若搭建不成功可在平台购买搭建服务,平台收到工单后会立刻派出技术人员与您取得联系。











![【公众号砍价源码】微信多商品活动仿砍价啦源码[独立系统]_梦三年Ym](https://www.mengsannian.com/wp-content/uploads/2026/04/1-54.jpg)
